非常优秀
《游戏加加最新版》为项目添加了GamePP定时关机的功能,修复了一些已知的bug,提高系统稳定性,提升软件流畅性,优化用户的使用体验,该款软件可以帮助用户提高游戏的稳定性和画质的流畅度和清晰度,有效帮助用户在游戏的过程中改善游戏的体验,让用户能够在游戏中体验到极致的优势感受,还提供了游戏资讯社区,可以通过这里了解更多的游戏详情。
1、详细资讯:该软件可以第一时间为您掌握最新资讯,更多新游戏点评分享玩法和体验,您可以随时免费了解。
2、完全免费:游戏加加软件最新版中的游戏资源都是免费的,可以一键下载体验,没有广告弹窗可以随时玩。
3、游戏优化:通过一键优化功能,增加游戏帧数,减少延迟,优化游戏体验。该功能针对内存组织、屏蔽热键等系统资源进行了优化。
4、游戏滤镜:提供多种游戏滤镜解决方案,支持自定义滤镜参数设置,提高游戏画质,解决游戏原生屏幕颜色不舒服的问题。

1、网络加速:整合和优化市场上多品牌加速器,减少系统资源占用,解决游戏网络高延迟、服务器拥塞等问题,提升网络游戏体验。
2、游戏评分:通过硬件大数据精准算法,一键评估电脑硬件运行游戏流畅性,生成硬件优化方案,帮助玩家了解硬件在游戏中的真实体验。
3、资源丰富:游戏加加最新版提供大量精美优质的游戏,您可以在软件中免费体验,为您带来最新最优质的游戏集锦,非常强大。
4、占用空间小:软件中的游戏资源非常小,使用起来非常简单,占用内存非常小,不伤手机,游戏资源内容非常丰富。
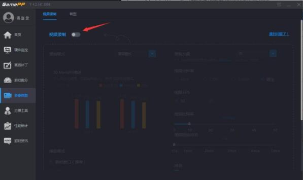
1、本站下载安卓并开启游戏加加,选择左侧【录像截图】功能;

2、进入【录像截图】,将该功能开启;

3、开启‘视频录制’功能后,在录制选项中会有录制时对性能的损耗,选择合适的模式;

4、在右侧可以选择对录制方案以及分辨率及FPS和比特率等进行配置;

5、下拉界面还可以选择需要捕捉的界面以及开启录像的热键等;

6、在右侧则是设置其他需要录制的东西以及存放位置。

游戏加加软件为广大用户提供了大量的单机网游,您可以在软件中与朋友自由体验最新的游戏亮点和功能。
v1.5.3版本
1、添加GamePP定时关机的功能
2、修复GameBuff无法显示修改详情页
3、修复Bug,提高系统稳定性,提升软件流畅性
为您提供游戏加加最新版的手机软件,欢迎大家记住本站网址,是您下载安卓手机软件app最好的网站!
如果您觉得这个手机软件好用,请分享给您的好友: